■ボイラーノバ・BOILERNOVA・貯湯タンク■
■全ての熱源を一つの貯湯タンクに集約
※屋外にも設置可能です。
■複数の給湯・温水暖房器と接続するだけ
---------------:温水経路 --------------:冷水・戻り水経路
①:ボイラー
②:貯湯タンク(ボイラーノバ)
③:床暖房用ミキシングユニット(コントロラー、循環ポンプ、安全弁、膨張タンク等)
④:床暖房システム(配管)
⑤:ソーラー温水器用ミキシングユニット(コントローラー、循環ポンプ、安全弁、膨張タンク等)
⑥:ソーラー温水器システム
⑦:パネルヒーターシステム
⑧:バックアップボイラー(ガスボイラー等)
⑨:給湯口(お風呂、シャワー、キッチン用)
⑩:市水取り入れ
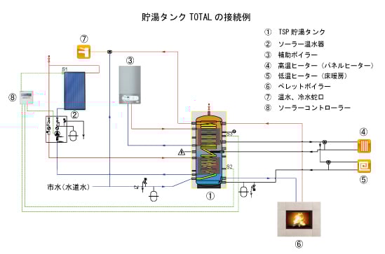
TOTALシリーズの貯湯タンク(蓄熱漕)は性質の異なる複数の熱源(太陽熱温水器、ペレットボイラー、薪ボイラー、ガスボイラー、石油ボイラー、ヒートポンプ、電熱ヒーター、など)を利用する給湯・暖房システムにおいて、「エネルギー集中・分配センター」の役割を担う重要な構成部品です。
TOTALシリーズはタンク内に熱交換用パイプコイルを3本(用途により2本、1本タイプもあります)備えており、2種類の熱源(例えば、太陽熱温水器とペレットボイラー)毎に独立した配管を接続出来るので設置や保守が容易に出来ます。
またタンク自体が熱交換器なのでライン毎に外付けの熱交換器と追加のラインポンプを設置する必要がなくなり、省エネになるばかりではなくシステムがシンプルにまとまります。
給湯はタンク下部から市水を直接導入してタンク内のSUS316L製の蛇腹管コイルを介して熱交換された温水がタンク上部ポートから直接、各給湯システムに供給されますので極めて衛生的な給湯システムです。
タンク本体には熱利用のための複数のポートが設けられています。パネルヒーター、温風ヒーター、床暖房など用途に応じてポートを選択して接続出来ます。またタンクには温度計設置用ポートも複数設けられていますので温度計を設置する事によりタンク内部の温度分布が把握出来、給湯・暖房に必要な熱量が蓄えられているか目視で把握できます。
■TOTALシリーズ
イタリア・BOILERNOVAボイラーノバ社の貯湯タンクです。
複数の熱源から供給を受け、複数の暖房器、給湯を賄える貯湯タンクです。
日本製の設備機器と接続するだけなので電気的リレーなど必要ありません。
受注発注にて即納いたします。
■システム例
■貯湯タンク構造・ポートサイズ
■仕様
■価格
ボイラーノバの価格表は下記ファイルにてご確認下さい。
表示はユーロ価格です。販売価格は価格表のユーロ価格に対してご注文時の為替レートにて円換算してご提示いたします。
空輸での入荷となりますのでメーカーに在庫があれば3週間程度で入荷いたします。但しサイズおよび個数によっては船便となり約90日程度必要になります。
※別途輸入費用が発生いたします。
※輸入品の為、価格は予告なしに変更になる場合がございます。
ユーロストーブ















